BI-商业分析系统
商业智能分析系统-BI(Business Intelligence)是软件服务、应用和连接器的集合,它们协同工作以将相关数据来源转换为连贯的视觉逼真的交互式见解。 数据源于盈数云各大业务板块,是一款无需开发即可使用的BI大数据分析工具
经营分析
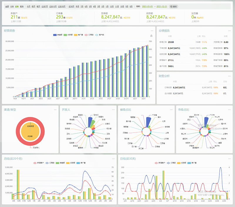
从公司业务增长趋势、月/周/日业绩对比分析等不同维度直观剖析公司运转情况;

业绩分析
不管是总体业绩,还是个人业绩都能实现多维度分析,包括新增订单数、下单额、收款额、新增客户数等,以及每一项的环比增涨率都能准确体现;

客户画像分析
客户来源渠道、开发人、地域、接入场景以及客户类型占比等一目了然,有助于管理者更容易通过通过调整推广策略来优化产出;

采购分析
可直观反映实时库存情况、月度用量、采购交期以及当前等待交付的数量,便于计划部门直观判断采购需求;

更多分析工具
BOM成本分析、财务分析、产品出库趋势分析、渠道竞争力分析等;


